Captain’s briefing
When we joined Comgy, real estate teams were drowning in energy data spread across meters, suppliers, and reports.
We helped design a unified platform that makes data accessible, understandable, and ready to act on.
Magda
UX/UI Designer
first contact
How it started
Comgy’s mission was bold: enable real estate portfolios to manage energy consumption efficiently and meet strict sustainability goals.
But before we started, property managers faced a tangled ecosystem — different contractors, data formats, and disconnected systems.
Our goal was to create one clear operating system for energy data — a platform that connects all sources, ensures data quality, and turns information into insight at scale.
challenges
01
Fragmented data sources
We built a unified data architecture that connects every meter, device, and building into one central hub
02
Complex regulatory environment
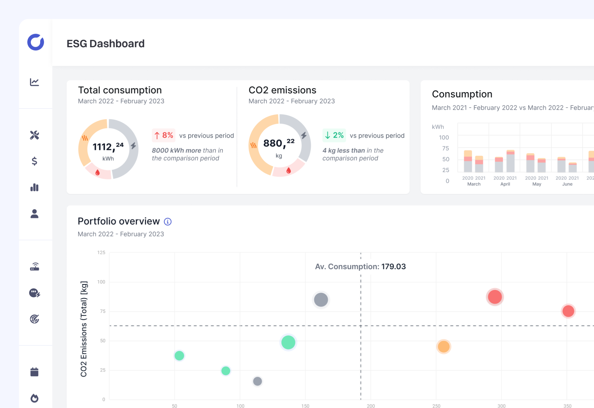
We designed transparent reporting tools and ESG dashboards to help clients meet EU compliance requirements effortlessly
03
Building for growth under constraints
We created a modular design system that adapts seamlessly to portfolios of any size — from a single building to thousands of asset

our Path
From scattered data
to smart decisions
01
Mapped the complexity
We analyzed every data source, workflow, and user group to design a clear structure for the entire ecosystem
02
Built for clarity and control
We created intuitive dashboards that help users monitor energy, water, and heating data with confidence
03
Simplified compliance
Automated reporting now turns regulation into a seamless part of daily operations.
04
Shaped a clear product story
A flexible design system supports continuous growth — new features integrate easily while maintaining consistency
Current orbit
How we navigated
to
success
By connecting scattered data and simplifying complexity, we turned Comgy into a platform that drives both sustainability and efficiency.
Now, it’s a stable, scalable system that helps real estate portfolios measure, manage, and reduce their energy footprint — with clarity built in.
Building Energy Control
We designed a central command center for real estate portfolios — visualizing energy use in real time and identifying inefficiencies for smarter carbon strategies.

Tenant Energy Experience
We created user-friendly tools for tenants — turning consumption data into clear, actionable insights that drive awareness and engagement.

Compliance & Impact Dashboard
We streamlined the process of deploying and managing thousands of meters and gateways, making it faster and easier to scale operations.

Your challenge sounds familiar?
Tell us where you are — we’ll help map the way forward.
Establish contact
discover NEW HORIZONS
Explore more missions
Oh! By the way, we did this site.
Copyright © 2025 moonite
Establish contact
Captain’s briefing
When we joined Comgy, real estate teams were drowning in energy data spread across meters, suppliers, and reports.
We helped design a unified platform that makes data accessible, understandable, and ready to act on.
Magda
UX/UI Designer
first contact
How it started
Comgy’s mission was bold: enable real estate portfolios to manage energy consumption efficiently and meet strict sustainability goals.
But before we started, property managers faced a tangled ecosystem — different contractors, data formats, and disconnected systems.
Our goal was to create one clear operating system for energy data — a platform that connects all sources, ensures data quality, and turns information into insight at scale.
challenges
01
Fragmented data sources
We built a unified data architecture that connects every meter, device, and building into one central hub
02
Complex regulatory environment
We designed transparent reporting tools and ESG dashboards to help clients meet EU compliance requirements effortlessly
03
Building for growth under constraints
We created a modular design system that adapts seamlessly to portfolios of any size — from a single building to thousands of asset

our Path
From scattered data
to smart decisions
01
Mapped the complexity
We analyzed every data source, workflow, and user group to design a clear structure for the entire ecosystem
02
Built for clarity and control
We created intuitive dashboards that help users monitor energy, water, and heating data with confidence
03
Simplified compliance
Automated reporting now turns regulation into a seamless part of daily operations.
04
Shaped a clear product story
A flexible design system supports continuous growth — new features integrate easily while maintaining consistency
Current orbit
How we navigated
to
success
By connecting scattered data and simplifying complexity, we turned Comgy into a platform that drives both sustainability and efficiency.
Now, it’s a stable, scalable system that helps real estate portfolios measure, manage, and reduce their energy footprint — with clarity built in.
Building Energy Control
We designed a central command center for real estate portfolios — visualizing energy use in real time and identifying inefficiencies for smarter carbon strategies.

Tenant Energy Experience
We created user-friendly tools for tenants — turning consumption data into clear, actionable insights that drive awareness and engagement.

Compliance & Impact Dashboard
We streamlined the process of deploying and managing thousands of meters and gateways, making it faster and easier to scale operations.


Your challenge sounds familiar?
Tell us where you are — we’ll help map the way forward.
Establish contact
discover NEW HORIZONS
Explore more missions
Oh! By the way, we did this site.
Copyright © 2025 moonite
Establish contact
Captain’s briefing
When we joined Comgy, real estate teams were drowning in energy data spread across meters, suppliers, and reports.
We helped design a unified platform that makes data accessible, understandable, and ready to act on.
Magda
UX/UI Designer
first contact
How it started
Comgy’s mission was bold: enable real estate portfolios to manage energy consumption efficiently and meet strict sustainability goals.
But before we started, property managers faced a tangled ecosystem — different contractors, data formats, and disconnected systems.
Our goal was to create one clear operating system for energy data — a platform that connects all sources, ensures data quality, and turns information into insight at scale.
challenges
01
Fragmented data sources
We built a unified data architecture that connects every meter, device, and building into one central hub
02
Complex regulatory environment
We designed transparent reporting tools and ESG dashboards to help clients meet EU compliance requirements effortlessly
03
Scaling across diverse portfolios
We created a modular design system that adapts seamlessly to portfolios of any size — from a single building to thousands of asset

our Path
From scattered data
to smart decisions
01
Mapped the complexity
We analyzed every data source, workflow, and user group to design a clear structure for the entire ecosystem
02
Built for clarity and control
We created intuitive dashboards that help users monitor energy, water, and heating data with confidence
03
Simplified compliance
Automated reporting now turns regulation into a seamless part of daily operations.
04
Created a scalable system
A flexible design system supports continuous growth — new features integrate easily while maintaining consistency
Current orbit
How we navigated
to
success
By connecting scattered data and simplifying complexity, we turned Comgy into a platform that drives both sustainability and efficiency.
Now, it’s a stable, scalable system that helps real estate portfolios measure, manage, and reduce their energy footprint — with clarity built in.
Building Energy Control
We designed a central command center for real estate portfolios — visualizing energy use in real time and identifying inefficiencies for smarter carbon strategies.

Tenant Energy Experience
We created user-friendly tools for tenants — turning consumption data into clear, actionable insights that drive awareness and engagement.

Installation & Device Management
We streamlined the process of deploying and managing thousands of meters and gateways, making it faster and easier to scale operations.

Your challenge sounds familiar?
Tell us where you are — we’ll help map the way forward.
Establish contact
discover NEW HORIZONS
Explore more missions
Oh! By the way, we did this site.
Copyright © 2025 moonite